Завод по производству активированного угля 6 тонн/день
- Технические характеристики
- Доставка
I. Гарантия качества:
1. Качество материала на входе
- Название материла: каменный уголь (древесный уголь)
- Скорость подачи: 12000 кг/день
- Данные анализа древесного угля:
- Размер: 3х6 меш
- Содержание влаги: 13% макс.
- Летучесть: 14% макс.
- Содержание золы: 5% макс.
- Число твердости: 97% мин.
2. Продукция
- Объем производства: 6000 кг/день (250 кг/ч). M.H.F.
- Выход продукции: мин 50% (3000 т/год продукта M.H.F.)
- Объемная плотность: около 0,45 г/см³
- Степень адсорбции: 1100 мг/г мин.
- Размер части: 8х30 меш, размер ±7% макс.
- Содержание золы: макс. 7%
- Твердость: 92% мин.
3. График работы
- Подача материала: 24 ч/день
- Активация: 24 ч/день
- Разделение и упаковка продуктов: 20 ч/день
- Годовая работа: 300 дней в году (может быть 330 дней в году)
4. Коммуникации
- Вода: температура на входе 30˚С макс.; Давление: 1,5 кг/cм²G
- Горючее: дизельное топливо Hℓ= 10000/кг, Y=0,8 кг/л
- Мощность: общее 380В х 50Гц х 3 фазы; Освещение 220В х 50Гц х 2 фазы
- Аварийное питание: 380В х 50Гц х 3 фазы
II. Объем работ по проектированию и инжинирингу:
- Схема технологического процесса
- Материальный и тепловой баланс
- Схема трубопроводов и приборов
- Список оборудования
- Спецификация оборудования
- Однолинейная схема электромонтажных работ
- Список инструментов
- Схема установки
- План и высота оборудования, электрическая схема
- Спецификация трубопровода
- Руководство по эксплуатации и анализу
III. Объем работ покупателя:
- Подготовка площадки
- Предоставление информации о производственной площадке, включая данные о почве и состоянии имеющихся инженерных коммуникаций
- Все строительные, фундаментные и канализационные проекты
- Система водоснабжения и очистки
- Система пожаротушения и система безопасности
- Система электроснабжения главного пульта управления
- Телекоммуникационные объекты
- Система очистки сточных вод и система сушки
- Лабораторное оборудование
- Ремонтно-строительная мастерская
- Строительная техника и вспомогательные машины
- Коммунальные услуги
- Временные инженерные коммуникации для монтажа на месте (вода, электроэнергия, воздух и т.д.)
- Разрешения на строительство от правительства
- Прочее оборудование, материалы, инженерные коммуникации и работы, не предусмотренные настоящим предложением.
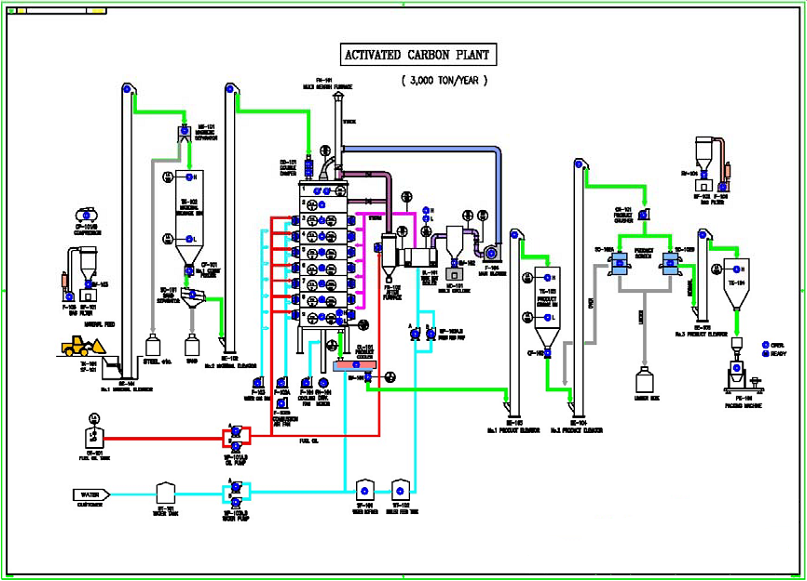
СХЕМА ТЕХНОЛОГИЧЕСКОГО ПРОЦЕССА ЗАВОДА ПО ИЗГОТОВЛЕНИЮ АКТИВИРОВАННОГО УГЛЯ

ГРАФИК ПРОЕКТА
|
№ |
Наименование | Стороны проекта | График (месяц) | ||||||
|
2 |
4 |
6 |
8 |
10 |
12 |
14 |
|||
|
1 |
Дизайн: |
Поставщик |
о |
||||||
|
2 |
Общественные работы: |
Покупатель |
о |
||||||
|
3 |
Строительство: |
Покупатель |
о о о |
о о |
о |
о |
|||
|
4 |
Закупка материалов |
Поставщик |
о о |
о о |
|||||
| 5 |
Доставка: |
Поставщик |
|
о о о |
о о |
||||
| 6 |
Установка: |
Покупатель |
о о |
о о о |
о о о |
о |
|||
| 7 |
Тестовый запуск: |
Поставщик |
о о |
||||||
| 8 |
Коммерческая эксплуатация |
Покупатель |
о |
||||||
СОСТАВ ОБОРУДОВАНИЯ
| № | Артикул | Наименование | Характеристики |
| 1 | TK-101 | Бункер материала | Объём: 3м³ |
| 2 | CF-101 | Устройство подачи материала |
Объём: 0,6 - 0,9 т/ч Мощность: 2,2 кВт |
| 3 | FH-101 | Загрузочная воронка | Объём: 1 т/час |
| 4 | DD-101 | Двойной демпфер |
Объём: 1 т/час |
| 5 | FN-101 | Многоочаговая печь |
Производительность: 125 т/месяц Размер: 4400 мм - 9 этапов Топливо: Газ Горелка: 8 шт Контроль температуры: 7 точек Мощность: 7,5 кВт инвертор |
| 6 | F-101 | Охлаждающий вентилятор |
Производительность: 80м³/мин Мощность: 19 кВт |
| 7 | F-102A/B | Нагнетательный вентилятор |
Производительность: 20м³/мин (2 шт) Мощность: 5,5 кВт |
| 8 | F-103 | Водяно-газовый вентилятор |
Производительность: 120м³/мин Мощность: 7,5 кВт |
| 9 | FN-102 | Послепечное оборудование |
Размерность: 1874 х 3500 мм Дополнительная горелка 1 шт |
|
10 |
BL-101 |
Котел-утилизатор |
Производительность: 2т/ч Смягчитель воды |
|
11 |
MC-101 |
Мультициклон |
Производительность: 200м³/мин Материал: SS41xSUS304 |
|
12 |
F-104 |
Главный воздухонагнетатель |
Производительность: 200м³/мин |
|
13 |
QT-101 |
Бак тушения |
Объём: 0,3м³ Тип: Подача воды Материал: SS41 |
|
14 |
WT-101 |
Бак для воды |
Объём: 3м³ |
|
15 |
WT-102 |
Бак для воды |
Объём: 3м³ |
|
16 |
WP-101A/B |
Насос подачи углерода |
Производительность: 0,2м³/мин |
|
17 |
WP-102A/B |
Подающий насос котла |
Производительность: 0,2м³/мин |
|
18 |
WP-103A/B |
Насос бойлера |
Производительность: 0,2м³/мин |
|
19 |
WP-104A/B |
Транспортировочный насос углерода |
Производительность: 0,2м³/мин Тип: Центробежный Мощность: 2,2кВт х 4 шт |
|
20 |
WT-103 |
Бак для воды |
Объём: 3м³ |
|
21 |
SF-101 |
Смягчитель воды |
Производительность: 0,2м³/мин |
|
22 |
BF-101 |
Бумажный фильтр |
Производительность: 500м³/мин Тип: Воздушный импульсный тип |
|
23 |
GPR-101 |
Газовый пред. регулятор |
Производительность: 10м³/мин Материал: Алюминий |
|
24 |
RV-101..102 |
Поворотный клапан |
250А х 0,75 кВт |
|
25 |
|
Удаление пыли |
|
|
26 |
|
Трубопровод |
Газ, Воздух, Масло и т.д. |
|
27 |
GE-101 |
Аварийный генератор |
200 кВА |
|
28 |
|
Панель МСС |
4 шт. |
|
29 |
|
Кабели |
|
|
30 |
GP-101 |
Панель управления |
Размерность: 3500 х 1600 х 2000 мм |
|
31 |
|
Приборы |
Для автоматизации |
ФОТО ЗАВОДА












Доставка товаров осуществляется по всей территории России, а также в страны СНГ. Отправка заказов в регионы оплачивается покупателем в соответствии с тарифами транспортной компании, осуществляющей перевозку. Доставка оплачивается покупателем при получении груза в транспортной компании. Также возможен самовывоз с нашего склада в Москве.
Мы работаем с компаниями:
-
26 028 369 ₽Артикул: 14095Цилиндрические зубчатые колеса
прямозубые, косозубые
Макс. Ø обработки: 500 мм
Макс. модуль заготовки: 12 ммЗаказать Подробнее63 050 567 ₽Артикул: 14039Поворотно-наклонный стол:
С функцией токарной обработки
Диаметр стола: 1200 мм
Мощность: 122 кВт
Вес: 40000 кгЗаказать Подробнее39 997 801 ₽Артикул: 14038Поворотно-наклонный стол:
С функцией токарной обработки
Диаметр стола: 850 мм
Мощность: 30 кВт
Вес: 20000 кгЗаказать Подробнее38 005 319 ₽Артикул: 14037Поворотно-наклонный стол:
одноопорный
Диаметр стола: 850 мм
Мощность: 30 кВт
Вес: 20000 кгЗаказать Подробнее34 592 695 ₽Артикул: 14036Поворотно-наклонный стол:
С функцией токарной обработки
Диаметр стола: 650 мм
Мощность: 30 кВт
Вес: 13000 кгЗаказать Подробнее33 322 482 ₽Артикул: 14034Поворотно-наклонный стол:
одноопорный
Диаметр стола: 650 мм
Мощность: 30 кВт
Вес: 13000 кгЗаказать Подробнее29 187 589 ₽Артикул: 14029Поворотно-наклонный стол:
С функцией токарной обработки
Диаметр стола: 450 мм
Мощность: 30 кВт
Вес: 9000 кгЗаказать Подробнее27 016 525 ₽Артикул: 14027Поворотно-наклонный стол:
одноопорный
Диаметр стола: 450 мм
Мощность: 30 кВт
Вес: 9000 кгЗаказать Подробнее53 120 567 ₽Артикул: 13990Конические зубчатые колеса
со спиральными зубьями
Ø заготовки: до 150 мм
Модуль заготовки: до 4 ммЗаказать Подробнее -
1 702 128 ₽ 1 801 418 ₽Артикул: 6107Макс. сечение: 180х130 мм
Кол-во шпинделей: 4 шт
Скорость подачи: 6-36 м/мин
Мощность: 28,75 кВтЗаказать Подробнее2 510 638 ₽ 2 815 603 ₽Артикул: 2497Длина заготовки: 400-1500 мм
Макс. ширина заготовки: 580 мм
Станок проходного типа
Узлы: 4 пилы, 2 фрезы
Вес: 3800 кгЗаказать Подробнее2 156 028 ₽ 2 375 887 ₽Артикул: 3090Длина шпона: 1700 мм
Ширина шпона: 1700 мм
Толщина шпона: 1,0 - 3,0 мм
Масса: 4800 кгЗаказать Подробнее3 212 766 ₽ 3 312 057 ₽Артикул: 3088Длина чурака: до 1700 мм
Ø чурака: 90-500 мм
Толщина шпона: 0,5-3,0 мм
Мощность: 38,9 кВтЗаказать Подробнее2 673 759 ₽ 2 758 865 ₽Артикул: 2411Сечение заготовки: 210 х 140 мм
Кол-во шпинделей: 6 шт.
Скорость подачи: 6 - 36 м/мин
Мощность: 41,25 кВт
Вес: 4400 кг
…Заказать Подробнее
Видео
и предоставления услуг